SAC - Gerencial
Neste tutorial, você entenderá como funciona cada relatório gerencial disponível no SAC, qual a finalidade de cada funcionalidade e de que forma elas podem auxiliar na análise e extração de dados para apoiar a tomada de decisões.
Para acessar os relatórios gerenciais, clique na seta indicada no menu superior do SAC. No menu será exibido as três opções de relatórios: Em atendimento, Fila e Estatísticas.

Em atendimento
Para verificar os atendimentos que estão em andamento com cada atendente, clique em "Em atendimento"

Nessa aba será exibido todos os atendentes do projeto e os atendimentos que estão em andamento com cada um.

Para verificar os atendimentos de forma detalhada, clique sobre o "+" ao lado de cada atendente.

Serão exibidos os atendimentos em andamento vinculados a esse atendente, apresentando informações como o horário da última resposta e o tempo de duração do atendimento, exibido ao lado do ícone de relógio. Para visualizar todo o histórico, basta clicar sobre o atendimento para ser direcionado à conversa.

Nessa aba, também é possível verificar se o atendente está online ou offline, além da quantidade de atendimentos que ele possui em andamento, organizados da seguinte forma:
Abertos: quantidade de atendimentos ativos em andamento.
Pausados: atendimentos em aberto que estão sem interação há algum tempo.

Fila
Para verificar a quantidade de atendimentos que estão aguardando na fila de cada departamento, clique na opção “Fila”.

Nessa tela, serão exibidos todos os departamentos dos quais você faz parte, juntamente com a quantidade de atendimentos em fila em cada um deles.

São exibidos o nome do departamento, os dados do lead que está na fila e o total de atendimentos em aberto para cada departamento.

Estatísticas
Para verificar as estatísticas de atendimentos do projeto e também de cada atendente, clique na opção "Estatísticas".

Aqui será exibido diversas informações, separados por abas. Em "Geral" será exibido dados como: tempo médio de atendimento, total de mensagens, tempo médio de resposta, etc.
Para verificar mais detalhes de cada informação, basta passar o mouse sobre o ⓘ de cada dado.

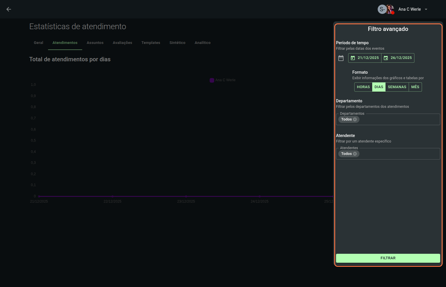
Em "Atendimento" é possível verificar o total de atendimentos.

Sendo possível agrupar por Atendente ou Departamento.

Há também a opção de filtro avançado.

Onde é possível adicionar filtro de período, formato do relatório, departamentos e atendente.

Também sendo possível exportar esse relatório através do botão "Exportar".

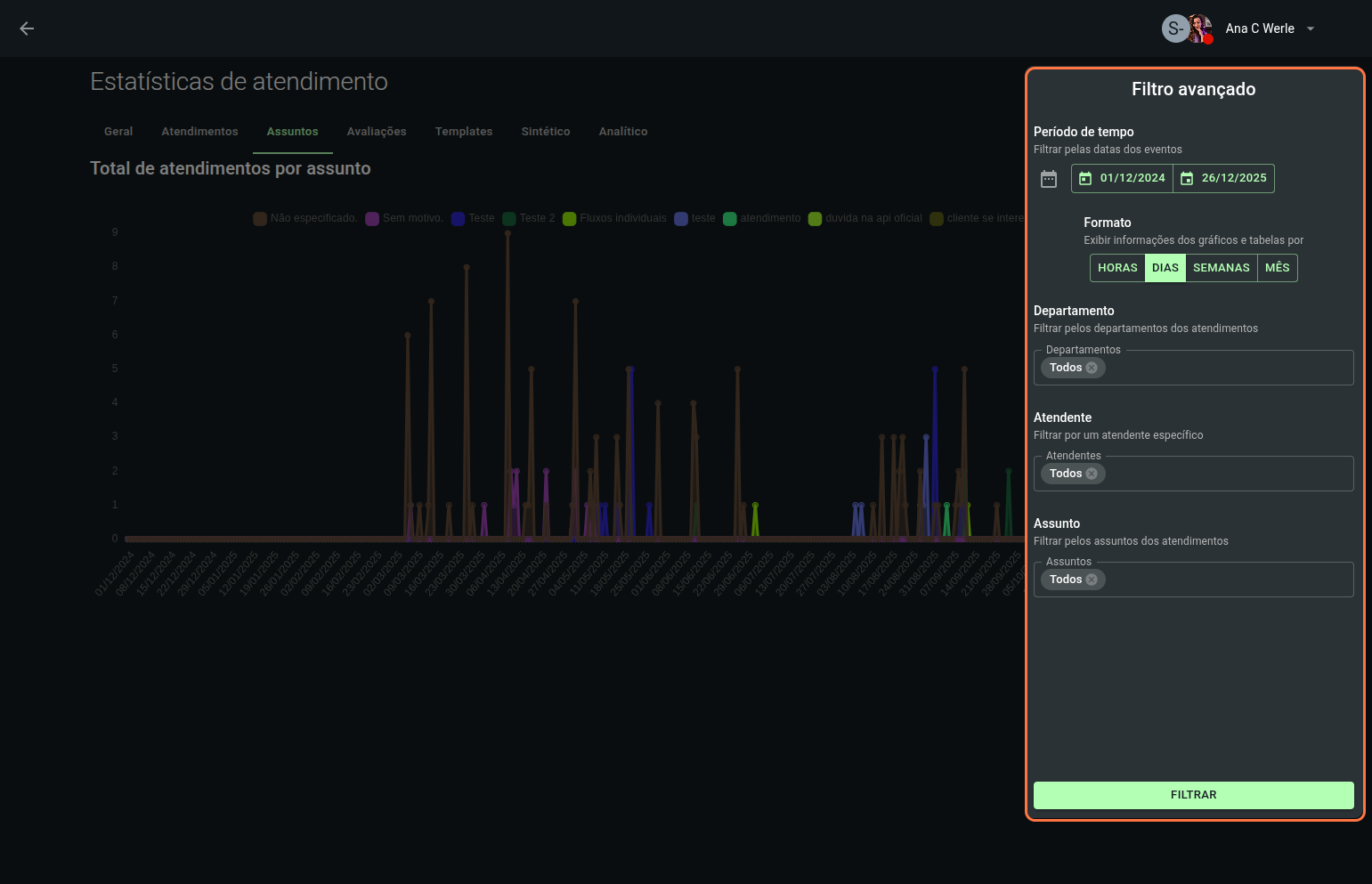
No relatório de “Assuntos”, é possível verificar a quantidade de atendimentos finalizados para cada assunto.

Podendo visualizar através de linhas, barras, tabela ou gráfico de pizza.

No filtro avançado é possível adicionar filtro de período, formato do relatório, departamentos, atendente e assunto em específico.

Em "Avaliações" é exibido todos os atendentes do projeto e as avaliações recebidas por cada um.

Para verificar detalhadamente, basta clicar sobre um dos atendentes que receberam avaliações.

Aqui será exibido dados como o nome do atendente, os departamentos ao qual está vinculado, e um gráfico resumido de seu NPS. Para analisar o gráfico, basta arrastar o mouse em cima do mesmo.

Também é possível verificar cada avaliação individualmente, basta clicar sobre a avaliação desejada.

Serão exibidos os dados do atendimento, a nota da avaliação e o comentário deixado pelo cliente. Além disso, é possível visualizar todo o histórico do atendimento que originou a avaliação, facilitando a análise da qualidade do atendimento e a identificação de pontos de melhoria.

Já na aba "Templates" é exibido as estatísticas dos templates da API oficial.

Podendo ser visualizado os dados de "Templates" como o nome, percentual de entrega, percentual de lidos, entre outros.

No subfiltro “Conversas”, são exibidas informações como categoria, custo, início e fim da conversa, entre outros dados referentes às conversas realizadas via API oficial.

No subfiltro “Mensagens”, são exibidas informações sobre mensagens enviadas, entregues, bem como os dados de início e fim.

Também é possível aplicar filtros avançados, como período de tempo, template específico e filtro por dispositivo.

Já a tela "Sintético" reúne indicadores consolidados de desempenho dos atendimentos realizados no SAC, permitindo uma análise rápida e estratégica da operação. Nela, é possível acompanhar volume de atendimentos, tempo de resposta, NPS, entre outros.

Além do relatório geral exibido no topo da tela, é possível visualizar, logo abaixo, o relatório por atendente, que apresenta os mesmos indicadores, porém de forma individualizada para cada atendente.

Como filtro avançado é possível aplicar filtros de período, departamento e também atendente, visando relatórios mais específicos.

Em "Analítico" é exibido os dados de forma mais detalhada dos atendimentos, trazendo dados como início/conclusão do atendimento, atendente que iniciou o atendimento, dados do cliente, NPS do atendimento, entre outros.

No filtro avançado, é possível aplicar critérios como período de tempo, departamento e atendente, permitindo uma análise mais específica e detalhada dos dados de atendimento.

Ao combinar o monitoramento em tempo real dos atendimentos, o controle da fila e a análise dos dados consolidados nas abas de Estatísticas, Sintético e Analítico, o SAC se torna uma ferramenta estratégica para a gestão do atendimento. Dessa forma, é possível acompanhar a operação no dia a dia, avaliar a performance da equipe e embasar a tomada de decisões com dados precisos, garantindo mais eficiência, organização e qualidade no atendimento ao cliente.
Quer impulsionar sua estratégia de marketing digital?
Explore as práticas recomendadas e revolucione sua abordagem de vendas. Com o