Como fazer a IA realizar agendamentos automaticamente no SAC

Neste artigo, você aprenderá como configurar as regras de agendamento no SAC para que a IA realize agendamentos automáticos de forma inteligente e integrada à sua Google Agenda.
- Acesse a aba “Agenda” no SAC.

2. Clique em “MENU”.

3. Selecione a opção “Conectar com Google Agenda”.
Cada usuário deve acessar com suas informações de login e conectar a agenda, não é possível realizar essa configuração pelo acesso de outro membro da equipe.

4. Escolha a conta do Google que deseja conectar

5. Clique em “Permitir” para autorizar o acesso à sua agenda. Com isso sua agenda estará configurada no SAC.

6. Clique na flecha no topo da página.

7. Acesse o menu “Configurações”.

8. Clique em “Equipe”.

9. Selecione o seu usuário na aba de equipe.

10. Clique em “Adicionar”, para adicionar nova regra de agendamento.

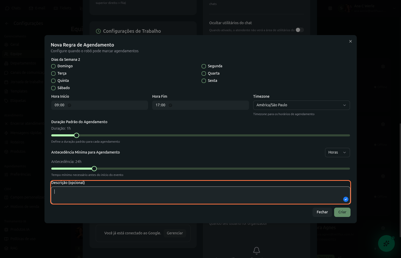
11. Agora, selecione os dias da semana em que será possível que a IA realize novos agendamentos para o seu usuário.
Por exemplo, se realizar atendimentos de segunda a sexta-feira, marque todos os dias entre segunda e sexta.

12. Configure o intervalo de tempo em que realizará esses agendamentos nos dias selecionados.

13. Selecione o fuso horário para os agendamentos.

14. Defina o tempo de duração de cada agendamento

15. Em antecedência mínima, configure o tempo mínimo necessário antes do início do evento.

16. Também é possível adicionar uma descrição para essa regra de agendamento.

17. Após configurado, Clique em “Criar”.

18. Com isso, em seu usuário irá mostrar a regra de agendamento criada.
É possivel ciar mais de uma regra de agendamento, basta clicar em "Adicionar"

19. No seu agente IA, adicione a tool "Agenda" e clique sobre ela.

20. Clique em “Adicionar agenda”.

21. Escolha a regra de agendamento desejada.

22. Na tool irá exibir a regra de agendamento selecionada, pode adicionar mais de uma clicando no botão "Adicionar agenda".

23. Finalize clicando em “Salvar”. Com isso, suas configurações estão realizadas e pode começar a utilizar essa funcionalidade.

Com as regras de agendamento configuradas, sua IA no SAC estará pronta para realizar agendamentos automáticos de forma inteligente, respeitando as disponibilidades definidas na agenda e evitando conflitos de horário.